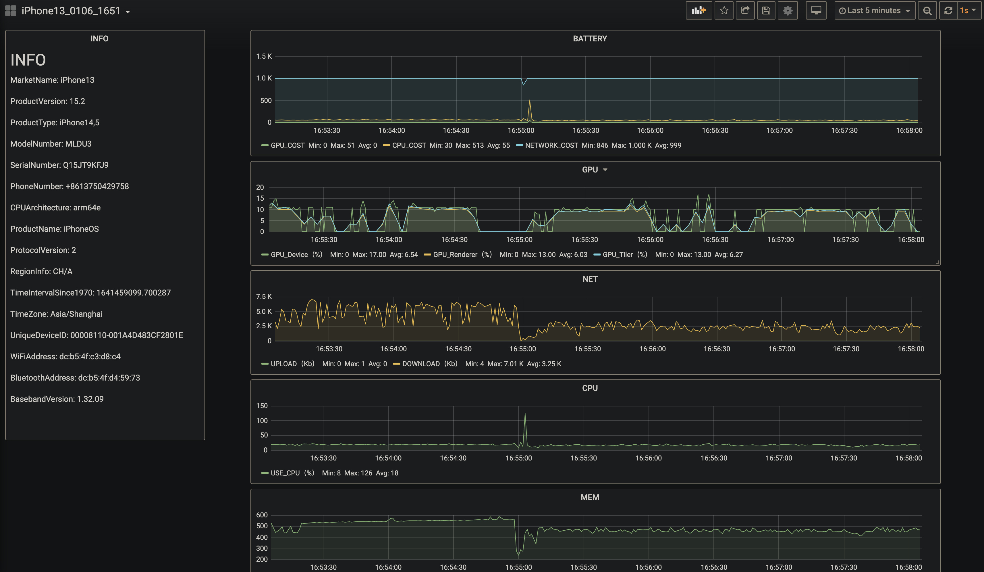
运行效果

项目介绍
项目地址:yanbo92/iOS-perf
性能测试一直是APP测试的一个重要部分,而在Android上由于系统的开放特性,相关工具支持比较多,比如solopi等。但在iOS上,腾讯家的perfdog本来还是十分好用的,但收费了就有点难受,而直接用Xcode的Instruments又对Mac有刚需,很难支撑公司的测试需求。此时看到这个贴子,上手跑了几次,还挺好用的,于是就顺着思路做了下去,有了这个比较完善的项目。
当前支持获取的性能数据包括GPU、CPU、内存、FPS、功耗、网络、温度,以及一系列手机硬件数据,并将根据需求继续新增。
本项目基于jlintxia开源的iOS测试方案修改而来,增加动态建表,动态增加grafana面板以及docker打包环境等特性。其中iOS性能数据来源于开源工具tidevice和py-ios-device。
注意:本项目依赖MySQL进行性能数据存储,Grafana进行数据动态展示,也就是说需要在本机或者可达的网络(比如公司局域网) 上搭建MySQL+Grafana服务,我提供了一份docker-compose.yml文件,可以使用docker快速搭建一套环境。
相关工具
Grafana
Grafana是一个跨平台、开源的数据可视化网络应用程序平台。用户配置连接的数据源之后,Grafana可以在网络浏览器里显示数据图表和警告。该软件的企业版本提供更多的扩展功能。扩展功能通过插件的形式提供,终端用户可以自定义自己的数据面板界面以及数据请求方式。
MySQL
MySQL原本是一个开放源码的关系数据库管理系统,原开发者为瑞典的MySQL AB公司,该公司于2008年被昇阳微系统收购。2009年,甲骨文公司收购昇阳微系统公司,MySQL成为Oracle旗下产品。
py-ios-device
win,mac 跨平台方案,通过 Instruments 私有协议获取 iOS 相关性能指标数据。
相关文章链接:https://testerhome.com/topics/27159
tidevice
tidevice 是阿里的内部的一个小组用来做 iOS 自动化用的工具,通过逆向iOS通信协议,使用纯Python实现。目前淘宝和其他部分事业部已经全面使用了该技术,进行iOS应用的性能采集,UI自动化。
注:这里的被测应用无需做任何修改,使用不再局限于Mac上。
使用步骤
准备工作
服务端搭建依赖docker以及docker-compose,安装指南:
运行测试依赖python3环境,安装指南:
服务端搭建
命令行运行
docker -v && docker-compose -v
如果能正常输出版本,如下,则表示docker环境正常,可以继续
Docker version 20.10.8, build 3967b7d
docker-compose version 1.29.2, build 5becea4c
拉取镜像并启动服务:
docker-compose up -d
提示:初次打开Grafana时,系统会提示你修改密码,为了方便建议不修改,即保持账号密码均为admin,否则在python运行指令中将要进行对应的传参。
本地环境搭建
命令行执行
pip install -r requirements.txt
运行命令
命令行执行:
python run.py --udid=00008110-001A4D483CF2801E \
--bundleid=com.apple.Preferences \
--grafana_host=localhost \
--grafana_port=30000 \
--grafana_user=admin \
--grafana_password=admin \
--mysql_host=localhost \
--mysql_port=33306 \
--mysql_username=root \
--mysql_password=admin \
--mysql_db=iOSPerformance
运行参数说明
建议修改参数
--bundleid:待测APP的包名,通过`ideviceinstaller -l`获取,默认值为`com.apple.Preferences`
--udid iPhone:手机的唯一标识符,通过 `idevice_id -l` 获取,客户端只连接一台手机时不用写
Grafana可选参数
--grafana_host:Grafana的主机地址,只写ip,不用写Scheme,也就是`http://`或者`https//`,默认值localhost
--grafana_port:Grafana的端口号,默认值30000
--grafana_user:Grafana的用户名,默认值admin
--grafana_password:Grafana的密码,默认值admin
MySQL可选参数
--mysql_host:MySQL的主机地址,不用写Scheme,也就是`http://`或者`https//`,默认值localhost
--mysql_port:MySQL的端口号,默认值33306
--mysql_user:MySQL的用户名,默认值root
--mysql_password:MySQL的用户名,默认值admin
数据导出
命令行执行:
python mysql.py --runid=iphone6_1008_1532 \
--mysql_host=localhost \
--mysql_port=33306 \
--mysql_username=root \
--mysql_password=admin \
--mysql_db=iOSPerformance
其中,--runid为必须参数,可以从显示测试数据的Grafana页面的左上角找到,通常为手机名称+月日+时分。其余Mysql参数均为可选参数,默认值与上方MySQL可选参数相同。
心得
Docker起服务实在是太方便了,grafana做可视化也很香。也很感慨现在测试开发方面的开源环境发展起来了,有很多现成的代码可以参考。
参考文章
硬货来啦!!使用纯 python 实现 Instruments 协议,跨平台 (win,mac,linux) 获取 iOS 性能数据 · TesterHome
实时可视化 iOS 性能数据 tidevice+pyiosdevice+mysql+grafana · TesterHome
